Ahh, and I typoed, since that is when it is doing DSD1024 as you can see…
It’s documented in the manual… ![]()
Yes, indeed it is a favorite button. Works on Qobuz and should work on local library too. Although sometimes Qobuz decides not to obey.
Thanks. Somehow, looks like it does not work for me with local files. There is no response on the screen when I press the star icon. Probably I need to RTFM again as it may be user error.
One more thing, on the mainscreen, once I add a list of tracks to it (by drag and drop), it seems there is no way to remove a single track from the list.
Whenever I left click or right click on the track, it just play. I would expect right click would show me a list of actions for the track (e.g. remove it from the list).
Looks to me that I have to clean up the whole list in order to remove a track out of the list. Do I miss some simple way to do it?
You can also do the same in cover flow popup dialog, for either the album, or for the track.
This should work from the Client’s playlist editor (unless you are in album mode).
Ahh no, the server component doesn’t have any such functionalities. It has just very bare bones playback controls.
Looks like I am a stupid user… lol… it seems there is no way for me to get the pop up on the Album view. (BTW, I am using Windows 11)
Whenver I left click on the album, it just replace my playlist with all the tracks from the Album.
If I right click on the album, no response.
On the Client’s playlist editor, same, left click on the track play the track, right click on the track no response.
p.s. I am using it with local library. No streaming service
Long tap on iPad/Surface or long click with mouse…
Select track from the playlist (rightmost column) and click/tap the minus button below…
Please note that you cannot remove a track from album, only from playlists. So it depends on the album/playlist mode.
Somehow the client doesn’t show new music added. Is there a way to refresh the local folder in the client.
Client fetches the library data from server when it is connected to the server. So if the server’s library gets updated meanwhile, disconnect from the server (for example select blank) and then connect to the server again. This refreshes the library data in Client.
I didn’t realize thers is iOS version of the client. I tried to find it (HQPlayer) in the AppStore and it seems I cannot locate tthe one.
Is the AppStore release region specific?
Yes, the UI design it has doesn’t fit small phone screens in a sensible way. It is designed for touch screens of tablet size. iPad Mini is absolutely smallest where it is usable.
This on iPad Mini:
Installing desktop version in Ubuntu got this error:
[sudo] password for hq512:
(Reading database ... 200059 files and directories currently installed.)
Preparing to unpack .../hqplayer5desktop_5.6.1-17_amd64.deb ...
Unpacking hqplayer5desktop (5.6.1-17) over (5.0.2-3avx2) ...
dpkg: dependency problems prevent configuration of hqplayer5desktop:
hqplayer5desktop depends on qml6-module-qt5compat-graphicaleffects; however:
Package qml6-module-qt5compat-graphicaleffects is not installed.
dpkg: error processing package hqplayer5desktop (--install):
dependency problems - leaving unconfigured
Processing triggers for mailcap (3.70+nmu1ubuntu1) ...
Processing triggers for gnome-menus (3.36.0-1ubuntu3) ...
Processing triggers for desktop-file-utils (0.26-1ubuntu3) ...
Errors were encountered while processing:
hqplayer5desktop
How to install qml6-module-qt5compat-graphicaleffect
fixed here!
You get these fixed by just running “sudo apt install -f” after installing the HQPlayer package. That will tell the package system to pull in any missing dependencies. Very simple.
Benefit of doing it this way instead of explicitly installing package by it’s name is that it is marked as automatically installed, instead of manually installed. So once I drop some dependencies, those packages that are not needed anymore can be removed with for example “sudo apt autoremove”. If you have installed it explicitly, it won’t get removed even when it is not needed anymore.
If you already installed package that way, you can mark it as automatically installed with “sudo apt-mark auto qml6-module-qt5compat-graphicaleffect”.
This dependency will go away when OS and HQPlayer gets upgraded to 24.04 version soon’ish.
Many thanks for the advice! I got installed the permanent way I guess. Next time I’ll wait for your advice ![]()
@jussi_laako, let me be the one who asks about the new feature (DAC specific corrections). ![]()
Bunch of DACs initially supported. With more coming.
This correction profile is specific to a DAC and output format.
Point of this feature is that knowing the specific DAC and the output format, we can perform corrections taking this information into account.
If your DAC appears as correction option under matrix configuration, you can enable this “post-process plugin”. Although this is more involved than “just a plugin”. It was just convenient to present is under the matrix post-process setup. As it is included in the profiles and such as well.
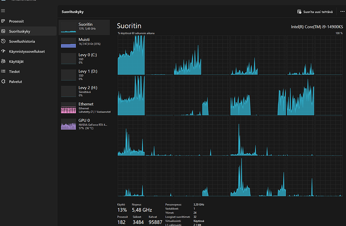
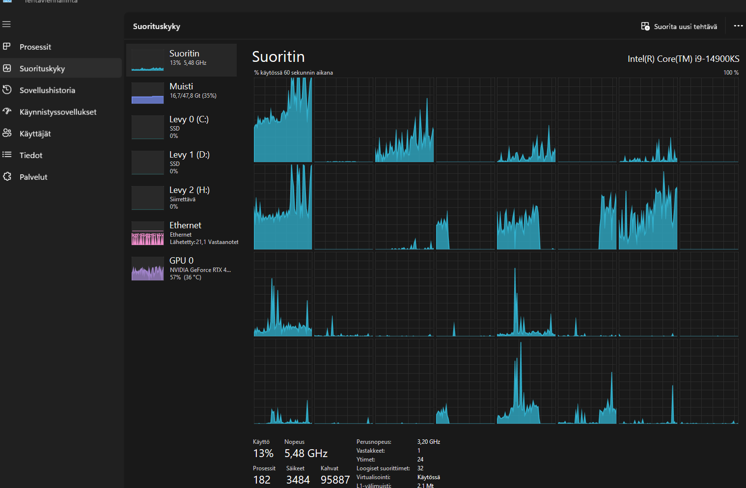
Huh, this requires power if everything is correct… This is dsd256. Dont work over NAA?
This is 512 without correction
This morning, I’m trying the new DAC specific corrections on the desktop version. I discovered what appear to be some limitations. I am using a Holo Red to Gustard A26.
I can get it working with NAA via Holo OS but only with USB to the A26 and not the other outputs. Is the new functionality limited to USB only? Quite a processing overhead as noted in another post!
With your NAA OS, I don’t see the A26 as an option in the pipeline settings - only three choices of Holo DAC.
Best wishes
Chris
@jussi_laako I now have the new functionality working now with NAA OS on the Red. Not sure what I was doing before but it’s fine now with the same limitation as Holo OS - it’s USB to the A26 only.
Many thanks
Chris







